6DBF10型六聯電液比例閥結構設計和工作原理
6DBF10型六聯電液比例閥結構設計和工作原理
1 引言
地下礦山有些地點的作業環境十分惡劣,為了保護操作人員的安全,使用遙控操縱的礦山設備是非常必要的。在國外,無線遙控的鏟運機、有線遙控的混凝土噴射車、電腦控制的全自動鑿巖臺車等礦山設備已經得到廣泛應用,取得了良好的使用效果,改善了作業條件,降低了勞動強度,在保障作業人員安全的同時又提高了作業效率。在國內,遙控操縱的礦山設備的研制生產還處于起步階段,存在的一個重要問題是如何把多路控制電信號成比例地轉換成多路液壓能輸出,完成電-液的轉換工作。為實現這一突破,北京礦冶研究總院、楓陽液壓電磁元件廠、白銀有色金屬公司、北京重型汽車制造廠合作研制了適合礦山機械使用的 6DBF-10 型六聯電液比例閥[1],該閥在實驗室的測試數據達到國外同類產品的先進水平。為了驗證該閥的實際使用性能,在中國有色金屬工業總公司礦山機械化攻關項目 HPC-11 型混凝土噴射車研制過程中,替代進口比例閥產品,取得了良好的使用效果,保證了該攻關項目的順利完成[2]。
2 結構設計和工作原理
2.1 結構設計
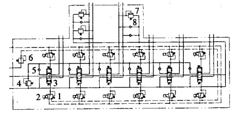
6DBF10型六聯電液比例閥結構設計和工作原理主要由主閥、先導減壓閥、比例電磁鐵和輔助閥四部分組成,見圖1。主閥是該比例閥的主體,包括主閥體、主閥芯和彈簧等。

圖1 6DBF-10 型六聯電液比例閥主體結構
(1)主閥體。其大小直接影響整個比例閥的體積,因此主閥體應盡可能設計得小些。國內一般采用每聯一片的分片式主閥體或整體式主閥體兩種形式。由于主閥體內部通油孔道很多,又是主閥芯和輔助閥的包容殼體,在連接螺栓及內部高壓油的作用下容易變形。比例閥是靠電磁力及先導油壓控制的,操縱力較小,容易卡閥,因此要求主閥體有較好的強度和剛度,防止閥芯卡住。分片式閥體比較單薄,很難同時滿足強度、剛度大而體積又小的要求。雖然可采取整體式的主閥體,加大主閥體的剛度,減小主閥體的體積,但多聯閥共用一個主閥體,主閥體的重量很大,內部結構過于復雜,大大增加了加工難度,鑄件的廢品率也顯著增加,導致生產成本提高。另外,用戶在選用比例閥為不同的主機配套時,對比例閥的聯數及閥的中位機能會有不同要求,整體式主閥體的靈活性、互換性、通用性都很差,難以滿足要求。所以,在比例閥的設計中,采用每兩聯閥使用一個主閥體,即形成塊式的主閥體,這樣就兼顧了鑄造、加工、強度、剛度幾方面的要求,同時也有利于用該閥體組成不同聯數的比例閥,滿足用戶的不同需求。
此外,主閥體上還設計了輔助閥(包括、防空穴閥、單向閥)插裝孔,以便根據液壓系統需要插裝不同的輔助閥,使系統整體結構十分緊湊。
在主閥體與主閥體之間連接螺栓孔處,設計了薄墊片,減小主閥體在螺栓頂緊力下的整體變形,防止卡閥。
(2)主閥芯。采用圓弧節流槽作為主閥閥口,與三角形節流閥口相比,具有輸出線性好、抗污能力強、主閥芯不易被卡住等優點,這對保證比例閥可靠工作是很重要的。
(3)先導減壓閥。布置在主閥體的兩側,每一聯主閥用兩個先導減壓閥來控制,每一個先導減壓閥控制主閥芯位移的一個方向和大小,達到控制流量大小和方向的目的。由于先導減壓閥是壓力控制元件,反饋的是油壓,對閥體沉割槽尺寸精度要求不高,設計中采用鉆閥通油孔同時形成閥體沉割槽的方式,減少機加工量,降低成本。
(4)比例電磁鐵。比例電磁鐵是電流一機械力轉換器件,鐵芯的純度、扼鐵的尺寸精度和摩擦性能都有很高要求。為了少走彎路,縮短研制周期,采用 GP 系列比例電磁鐵,該產品是德國 BSO 控制技術有限公司許可證產品,線性好、滯環小、質量可靠,能夠滿足使用要求。
(5)輔助閥。為了簡化液壓系統,減少管路連接,該電液比例閥除主閥、先導減壓閥、比例電磁鐵外,還在主閥體上集成有單向閥、減壓閥、安全閥、過載閥和防空穴閥,組成了多功能電液比例閥。
各輔助閥的功能為:①單向閥。安裝在每一聯的進油路上,可防止工作時各聯的相互干擾,避免“點頭”現象。②減壓閥。減壓閥用來把工作系統高壓油減到 3.5MPa,作為控制油源,省掉專門的先導供油回路,簡化液壓系統。③安全閥。該閥是用來防止液壓系統油壓過高,保護液壓閥及系統安全。④過載閥和防空穴閥。該電液比例閥的每一聯都可插裝過載閥和防空穴閥。過載閥可防止執行機構因受過大外力而引起的回路油壓過高,保護比例閥、液壓執行元件及管路的安全。防空穴閥可對油路進行補油,防止空穴產生。如果某一聯閥不需要過載閥或防空穴閥,可在插裝過載閥或防空穴閥的位置上加堵即可。
2.2工作原理
電液比例閥液壓原理見圖2。
?
圖2 電液比例閥液壓原理(1.先導減壓閥 2.比例電磁鐵 3.主閥 4.安全閥 5.單向閥 6.減壓閥 7.過載閥 8.防空穴閥)
首先,比例電磁鐵與先導減壓閥之間以比例電磁鐵定力-先導減壓閥定壓的方式相關連。比例電磁鐵在輸入電流后輸出機械力,推動先導減壓閥閥芯動作,關閉泄油口,接通先導供油油源,有先導油壓產生。先導油壓力反向作用于先導減壓閥閥芯,使其反向移動,直至與機械力平衡,產生與輸入電流成比例的先導控制油壓。
其次,主閥與先導減壓閥之間以先導定壓--主閥彈簧定位的方式耦連。由先導減壓閥輸出的控制油壓,在主閥芯端面上產生一個液壓作用力,使主閥芯克服彈簧彈力而移動,關閉中位泄荷閥口,開啟負載閥口。當主閥芯上液壓作用力與彈簧力達到平衡時,主閥芯停留在與先導控制油壓相對應的位置上,使主閥負載閥口產生一定的開度,有相應的流量輸出。
總之,在額定電流范圍內,改變比例電磁鐵控制電流,先導減壓閥控制油壓隨之改變,主閥的負載閥口及輸出流量大小也隨之改變,從而起到成比例控制流量的作用。
當比例閥某些聯不需要成比例控制時,只要把這些聯上的比例電磁鐵和先導減壓閥換成普通的電磁換向閥,就可改變成沒有中間狀態、只有開和關兩種狀態的普通液壓閥。
3 設計計算
比例電磁鐵、先導減壓閥及主閥三者之間的合理匹配是設計的關鍵環節。
3.1 先導控制油壓與主閥芯位移
六聯電液比例閥輸出流量是由主閥芯位移量來控制的,主閥芯的位移量又是由先導控制油壓產生的作用力,克服主閥芯復位彈簧彈力、摩擦力、液動力的結果。因摩擦力、液動力均很小,忽略不計。主閥芯有大、小兩個復位彈簧。取主閥芯直徑為 16mm,通過彈簧結構參數的選取和彈簧彈力的設計計算,可得下面計算公式:
p=0.13+0.28x
其中:p 為先導控制油壓;x 為主閥芯的位移(x≤6)
當主閥芯移動到行程終點時(x=6mm),對應的先導控制油壓為最大值 pmax=0.13+0.28×6=1.8MPa。由于有 2mm 的死區,對應閥口即將開啟時的先導控制油壓為最小值 pmin=0.13+0.28×2=0.7MPa。先導控制油壓變化范圍應為 0.7~1.8MPa。
3.2 先導減壓閥閥芯所需推力
為了使主閥芯正常換向,先導減壓閥輸出油壓應在 0.7~1.8MPa 之間變化。取減壓閥閥芯直徑為 5mm,通過減壓閥復位彈簧參數的選取可計算出先導減壓閥閥芯所需的推力范圍是 19~40.6N。
3.3 比例電磁鐵額定工作電流
比例電磁鐵選用型號為 GP35-4-A,該比例電磁鐵最大輸入電流為 1.2A,最大輸出推力可達 63N。由該產品樣本特性曲線可得,當輸出推力為 40.6N 時,對應的輸入電流為 800mA,此即為比例電磁鐵額定工作電流。
4 加工制造
該比例閥的核心組成部分是閥體和閥芯,這也是加工制造的關鍵。由于主閥體和主閥芯較先導閥體和先導閥芯在結構上復雜得多,因而是加工制造的重點。
4.1 主閥體
主閥體由于內部結構復雜、通油孔道很多,對鑄件質量要求很高。設計中主閥體采用高強度球墨鑄鐵材料,這種材料具有強度高、韌性好的特點,還有較好的鑄造性能、機加工性能和減磨性能。在制造過程中采用特殊的電化學清砂方法,在化學腐蝕和熱應力的共同作用下,無論是閥體表面還是深孔中的砂子都將從鑄件上剝離下來,清砂效果很好。
4.2 主閥芯
主閥芯工作時換向頻繁,易產生磨損,要求很高的表面硬度。為此采用 38CrMoAl 合金材料,配合滲氮處理,HV 達到 1000 以上,較好地滿足了使用要求。
4.3 配合間隙保證
主閥體與主閥芯配合間隙有很高要求。國外一般采用金剛石鉸刀加工閥孔,保證其尺寸公差和形位公差。由于制造專用金剛石鉸刀費用很高,因此在研制過程中采用研配工藝,閥孔研好,用氣動量頭精確測量閥孔的尺寸,然后根據該尺寸配磨閥芯,直至達到配合間隙 0.008~0.015mm。
5 性能測試及主要技術參數
5.1 性能測試
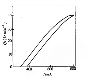
六聯電液比例閥在進行組裝和出廠調試后,在浙江大學液壓實驗室進行了性能測試[4]。
輸出流量(Q)與穩態輸入電流(I)特性曲線見圖 3。通過多次 Q--I 曲線測試得到,,滯環 6.1%,重復精度 1.9%,達到設計要求。國外同類產品該項的測試結果為:滯環 6.2%,重復精度 1.8%。國產元件與國外同類產品性能指標基木相同。

圖3 Q-I特性曲線
5.2 主要技術參數
6DBF-10 型六聯電液比例閥的主要技術參數為:公稱通徑 10mm、額定壓力 20MPa、額定流量 4OL/min、先導控制油源壓力 3.5MPa、回油口允許背壓 2MPa、比例電磁鐵額定電流 800mA、開關電磁鐵額定電壓 12V、滯環 <7%、重復精度 <2%、頻寬 5Hz、質量 31kg。
6 應用
為了考核 6DBF-10 型六聯電液比例閥的實際使用性能,將其應用在新研制的 HPC-11 型混凝土噴射車上,用來控制該車上的有線遙控噴射機械手。噴射機械手的液壓系統原理見圖4。

圖4 噴射機械手的液壓系統(1.油泵 2.背壓溢流閥 3.六聯電液比例閥 4.雙向平衡閥 5.舉升油缸 6.油馬達 7.制動器 8.液動順序換向閥 9.梭閥 10.伸縮油缸 11.傾動油缸 12.折迭油缸 13.擺動油缸)
該比例閥的特點是可接收電控信號,而電控信號在運算、處理、傳輸方面優勢突出。因此,與該比例閥配套的有線遙控器上只需要兩個操縱手柄,即可完成對六聯比例閥的控制。噴射機械手上的六個動作油缸是由該比例閥控制的,因此實際工作時工人只需操縱有線遙控器上的兩個手柄,即可完成對噴射機械手六個動作的操縱控制。
HPC-11 型混凝土噴射車在礦山井下進行了 400h 的工業試驗。該車由于采用了六聯電液比例控制,噴射機械手實現了有線遙控功能,噴射機械手的動作可遠距離無級調節與控制,操縱自如。通過使用有線遙控器,操作者可在現場選擇適宜的工作地點,以獲得較好的觀察角度,也使反彈的噴射料不會打到操作者身上,在提高作業安全性的同時,還提高了作業效率,減輕了工人的勞動強度,因此深受現場工人的歡迎。在整個工業試驗期間,該六聯電液比例閥工作良好,未出現任何故障,為混凝土噴射車研制工作的順利完成創造了有利條件。
7 結語
(1)6DBF-10 型六聯電液比例閥是一種新型的電液接口元件,實現了多路電信號到多路液壓能的成比例轉換。該閥的滯環、重復精度和頻寬等主要技術指標達到國際先進水平,可以替代同類進口產品,為國家節約外匯。
(2)該比例閥與傳統的手動操縱液壓閥相比,系統布置柔性加大、操縱方便、安全性好,可有線或無線遙控主機。由于以電信號為控制輸入信號,可以將計算機技術、數字技術、自動控制技術引入到主機的控制之中,使主機上等級,擴大使用范圍,提高工效,提高競爭能力。
(3)該比例閥適合在多種礦山設備上使用,如混凝土噴射車、鑿巖臺車、鏟運機等。此外,還適合工程機械及建筑機械使用,如高空作業車、小型挖掘機、小型裝載機等,其推廣應用前景十分廣闊。